最近煤改电工程的火热进行,空气源热泵以节能环保减排的设备出现在大众的视野。在空气源快速普及之后,很多人虽然都安装了但是还是不懂空气能热泵工作原理是什么?什么是空气能?热泵又是什么?
热泵顾名思义就是空气能泵热里边的一种装置,热泵技术是近年来在全世界备受关注的新能源技术,目前较多地应用于空气源冷暖空调机www,。热泵按结构、用途等可以有多种分类。如果按所取热源方式,常见的可分为空气源、水源、地热等。

空气源热泵系统的主要工作原理就是利用少量高品位的电能作为驱动能源,从低温热源(空气当中蕴涵的热能)高效吸收低品位热能并传输给高温热源(水箱里的水),达到了“泵热”的目的。热泵技术是一种提高能量品位的技术,它不是能量转换的过程,不受能量转换效率极限100%的制约。利用热泵热水机释放到水中的热量不是直接用电加热产生出来的,而是通过热泵热水机把热源搬运到水中去的,所以平均能效比能达到400%以上。也就是1度电通过热泵能产生4度电的效果。

各种热水器的比较能源利用率

家用型空气源热泵系统结构示意图
系统结构流程说明:压缩机→高压保护器→换向阀 →热交换器(家用型水箱)→节流装置→蒸发器→低压保护器→气液分离器→压缩机。
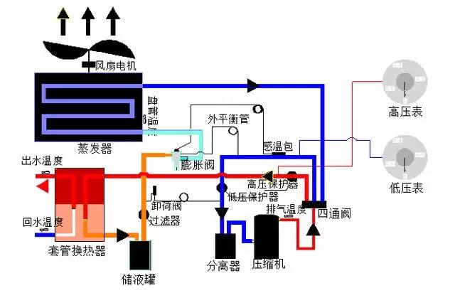
商用型空气源热泵系统结构示意图

系统结构流程说明:压缩机→换向阀 →高压保护器→套管换热器→高压储液罐→过滤器→卸压阀→膨胀阀→蒸发器→低压保护器→气液分离器→压缩机。

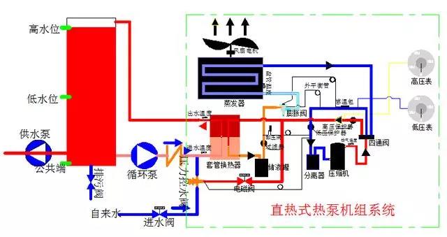
商用型直热式空气源热泵系统结构示意图


空气源热泵的工作原理就是和空调的原理相反的,空调以制冷为主,空气能以制热为主。夏天空气中的热能比较足,夏天使用空气源热泵机组的少电量更加少,而且是水冷方式,给人的感觉都是非常舒适的。




